Iyun oyining birinchi haftasida kriptovalyuta bozorida yirik investorlar va tashkilotlar uchta altkoin: Efirium (ETH), FARTCOIN va HYPEga katta qiziqish bildirishdi.
Bu katta miqdordagi savdo-sotiq faoliyati ushbu tangalarning o’sish imkoniyatlariga ishonchni ko’rsatadi va bozor tendensiyalariga sezilarli ta’sir ko’rsatishi mumkin.
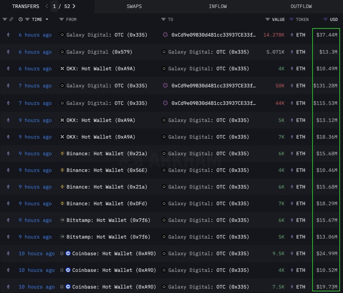
Efirium (ETH)
«Lookonchain» (ma’lumotlar tahlili kompaniyasi) ma’lumotlariga ko’ra, bir tashkilot yoki yirik investor 108,278 Efirium (ETH)ni, ya’ni 283 million dollarga teng miqdorda, OTC (birja tashqarisidagi) kanal orqali sotib oldi. Bu savdo «Galaxy Digital» (moliya kompaniyasi) OTC hamyonidan amalga oshirildi. U 12 soat ichida birjalardan 89,000 ETH (233,5 million dollar qiymatida) yechib olib, 108,278 ETHni 0x0b26 manzilidagi hamyonga o’tkazdi.
Hozirda bu hamyon taxminan 365 million dollarlik aktivlarga ega. Savdogarlar bunday OTC savdolarini bozorni keskin o’zgartirmaslik uchun ishlatishadi.
Bu tashkilot Efiriumni strategik ravishda to’playotganini ko’rsatadi, ehtimol kelajakda narxning oshishini kutmoqda. Ushbu tanga 2024 yildan beri eng kuchli olti haftalik kirim oqimini ko’rdi, o’tgan hafta 286 million dollar qo’shildi, bu esa yirik investorlar talabining o’sishini ko’rsatadi.
Hozirda ETH 2,637 dollarda savdo qilinmoqda, so’nggi 24 soatda 1% o’sdi. Savdogar CryptoFaibikning fikriga ko’ra, ETH 2021 yil boshidan beri rivojlanayotgan ko’p yillik simmetrik uchburchak shaklida harakatlanmoqda.
«Oylik yopilish 3,500 dollardan yuqori bo’lsa, ko’p yillik uchburchakdan chiqishni tasdiqlaydi», deb CryptoFaibik bildirdi.
Fartcoin (FARTCOIN)
FARTCOIN, «Solana» (blokcheyn platformasi) platformasidagi mem tanga, yirik investorlar tomonidan katta qiziqish bilan qarshi olindi. «Lookonchain» ma’lumotlariga ko’ra, uchta yirik investor to’rt soat ichida 9,2 million FARTCOIN sotib oldi, umumiy qiymati 9,5 million dollar.
Bu savdolar yirik investorlar guruhining FARTCOINning yaqin kelajakdagi o’sish imkoniyatlariga juda ishonchli ekanligini ko’rsatadi.
Hozirda FARTCOIN 1,08 dollarda savdo qilinmoqda, so’nggi 24 soatda 4,7% pasaydi. Biroq, ba’zi savdogarlar ushbu mem tanganing uzoq muddatli narxi haqida juda optimistik fikrda.
Hyperliquid (HYPE)
HYPE, yana bir yangi altkoin, yirik investorlar e’tiboridan chetda qolmadi. «OnchainLens» (ma’lumotlar tahlili kompaniyasi) ma’lumotlariga ko’ra, bir yirik investor uch kun ichida 6 million dollar sarflab, 170,000 dan ortiq HYPE sotib oldi. Bu agressiv to’plash HYPE hali yirik birjalarda ro’yxatga olinmagan bo’lsa-da sodir bo’lmoqda.
«BeInCrypto» (axborot sayti) xabariga ko’ra, HYPEning qiymatining so’nggi o’sishi «Hyperliquid» (savdo platformasi)dagi savdogar Jeyms Vinn atrofidagi shov-shuv bilan bog’liq bo’lishi mumkin. Yirik investorlarning ishtiroki bilan birgalikda, bu HYPEning uzoq muddatli imkoniyatlariga kuchli ishonchni ko’rsatadi. Bu, ayniqsa, «Binance US» (birja)da ro’yxatga olingandan so’ng, narxning ko’tarilishi mumkinligini bildiradi.
Yozish vaqtida HYPE $36.59 narxda savdo qilmoqda, bu so’nggi 24 soat ichida 1.7% ga pasaygan.
2025 yil iyun oyining birinchi haftasida «ETH», «FARTCOIN» va «HYPE» kriptovalyutalariga katta investorlar va tashkilotlarning qiziqishi ijobiy signal hisoblanadi. Bu kriptovalyuta bozoriga bo’lgan ishonchning kuchli ekanligini ko’rsatadi. Ushbu yirik tranzaksiyalar uzoq muddatli investitsiya strategiyalarini anglatadi va kelajakdagi narx o’sishlari uchun turtki bo’lishi mumkin.





